找回密码
 请使用中文注册

傻瓜功放175/275介绍

2023-5-5 11:19| 发布者: 开心| 查看: 31| 评论: 0

阅读字号:

摘要: 傻瓜IC与普通功放电路相比,除了免外接任何元器件、免安装调试外,还有以下特点:首先其内部采用先进的,具有电子管特性的N沟道及P沟道绝缘栅场效应管作推动输出,动态频响极宽。傻瓜Ic还有宽的不失真工作电压 ...
    傻瓜IC与普通功放电路相比,除了免外接任何元器件、免安装调试外,还有以下特点:首先其内部采用先进的,具有电子管特性的N沟道及P沟道绝缘栅场效应管作推动输出,动态频响极宽。傻瓜Ic还有宽的不失真工作电压范围,以适应不同工作环境。当工作电压超过标称极限值时,它能自身保护,自动停止工作。 

      附表为傻瓜IC的电气参数表,图1为典型接线图,可以看出,只要具备合适的正负极电源,输入讯号就能工作。 
  

  

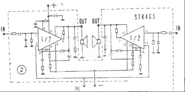
      傻瓜Ic在维修各类音响时,可代替多种型号Ic。例如图2为STK465电路,换用傻瓜Ic后,虚线部份内的所有元件可全部拆除。 
  

  

  安装及使用注意事项: 
    一、傻瓜Ic应安装散热器工作,其面积按表中尺寸,对于代替功率不大,供电电压较低的集成块时,尺寸可适当减小,通常以保证Ic表面温度勿超过70℃为好。 
    二、傻瓜Ic的散热片已和内部隔离,安装时无需另加绝缘片,但必须保证散热片与散热器大面积接触,并在散热片间涂上一层硅脂,以利导热。 
    三、傻瓜Ic具有超压停止输出,电压降至正常值又能自动恢复功能,图6提供了电源供给部份,如用于代替其它Ic,装配前应先检查原机的供电电压,高于33V的需降低电压后使用,否则,傻瓜Ic会因超压而停止工作。 
    四、傻瓜Ic在供电超压处于临界线,特别是工作于小功率状态时,会产生微小脉冲声,这是内部电路经常处于检测电源状态,属正常现象。 
    五、傻瓜Ic在装配时各条引线勿扎在一起,应松散分开,以免造成自激。 
    六、输入端的引线应采用屏蔽线,并尽量做到阻抗匹配,最好不要直接在低阻抗的耳机插座上取得讯号。 
    傻瓜Ic只要供电电压正常,接线无误,不论是自行安装扩音机,还是维修音响中代替各类功放电路,将得到理想效果。

路过

雷人

握手

鲜花

鸡蛋

最新评论

QQ|Archiver|手机版|家电维修论坛 ( 蜀ICP备19011473号-4 川公网安备51102502000164号 )

GMT+8, 2025-11-22 15:08 , Processed in 0.131858 second(s), 17 queries .

Powered by Discuz! X3.5

© 2001-2025 Discuz! Team.

返回顶部