找回密码
 请使用中文注册

适合初烧友自制的100W功放TDA7294

2023-5-5 11:19| 发布者: 开心| 查看: 33| 评论: 0

阅读字号:

摘要: 本文介绍的功放是以“SGS-Thomson”公司最近推出的音频功放模块TDA7294为核心制作的放大器。电路原理如下图所示。 下图是TDA7294的内部方框图。 本机异常简单,包括电源电路在内,总共才有20余只元器件, ...
    本文介绍的功放是以“SGS-Thomson”公司最近推出的音频功放模块TDA7294为核心制作的放大器。电路原理如下图所示。
  
 
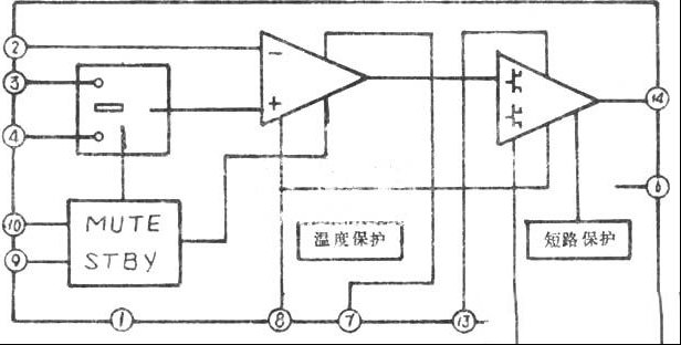
  下图是TDA7294的内部方框图。
  
 
  本机异常简单,包括电源电路在内,总共才有20余只元器件,很适合发烧“初哥”和电子爱好者仿制。只要元件良好、装接无误,一般无需调试即可一次成功。
  本机的输入级和功放级“一气呵成”,统一集成在TDA7294模块之中。它是双极功放和混合电路技术在音频放大器中具体应用的一个典例。这种将功放、模拟信号处理和逻辑开关电路集于一体的“混合电路”,具有通带宽、输出功率大、失真小、通用性好等许多优点。 
在TDA7294模块中,还设有“MUTE”(静音)和“STBY”(等待)等功能电路。通过开关S2、S1与负电源(-E)相接,很容易实现外部的功能控制。 
该模块内部还设有温度保护和短路保护电路。其中的温度保护电路置入了两个温度传感器。当模块的温度超过设定值时,放大器便会自动切断音频信号,使IC内部的DMOS-FET得以有效保护。短路保护具有一定的延时,使单值电流负载是一般双极型晶体管的4倍。 
本机的馈电方式采用平稳结构,±Emin=7.5V,±Emax=40V。静态电流在50mA左右。实测结果表明,本机在8Ω负载时,正弦信号的输出功率不小于60w,音乐信号功率不小于100w;4Ω负载时,音乐信号输出功率可高达180W。在最“恶劣”的情况下,失真度THD≤0.1%。鉴于该模块的上述优越性,目前它已在高档的TV和Hi-Fi音响中得到了广泛应用。

路过

雷人

握手

鲜花

鸡蛋

最新评论

QQ|Archiver|手机版|家电维修论坛 ( 蜀ICP备19011473号-4 川公网安备51102502000164号 )

GMT+8, 2025-11-22 11:21 , Processed in 0.182275 second(s), 16 queries .

Powered by Discuz! X3.5

© 2001-2025 Discuz! Team.

返回顶部